



产品描述
能源管控系统共分为监控系统、安防系统及中控室三部分。监控系统使用企业规划的局域网,安防系统使用公司的局域网,局域网与的通讯中间布置防火墙。
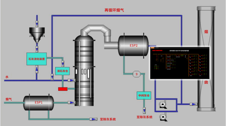
1) 本方案所说的自控系统主要包括供水、软化水、循环水、压缩空气、配气等系统,各部之间通过局域网连接,各部可互相访问。其中加药加氯、进水参数包含公寓监控终端内,天然气包含在办公监测终端内。
2) 安防系统由分布在监控点的网络摄像机与网络视频服务器通过公司局域网连接,由网络视频服务器对各摄像机进行管理并对录像数据进行存储。
3) 中控室由监控计算机、后背电源(UPS)、电视墙、视频矩阵、打印机等组成。
2.4 终端实现
控制服务器由两台软件配置一样的网络服务器组成,一用一备。控制服务器上位机对系统进行管理和监督,实现系统的在线检测、统计、图形显示、报警和打印,在线修改系统各分部的控制参数。主PLC(AH500)作为分部的主控制器实现人机交互、通过环网与其他分部互相连接、同步运行,根据实际的测控点配以相应的I/O模块,构成生产现场的通讯网络,组成一个功能完善、自控系统,实现整个生产过程的实时数据采集和自动控制,传送分布于各处的工艺参数至控制室,实现数据的集中管理、监视。根据工艺要求与设备分布,结合现代控制技术,在*系统合理的性价比的基础上充分考虑系统的稳定性与**性。



产品推荐